СИСТЕМА SFI КОНТАКТЫ ECM

A01TAHOE47

Tech Tips

Номинальное напряжение между каждой парой контактов ECM приведено в таблице ниже. Также указаны соответствующие условия проверки каждой пары контактов. Результаты проверки следует сравнить с номинальным напряжением для данной пары контактов, указанным в колонке "Заданные условия". Вышеприведенный рисунок можно использовать в качестве опорного материала для определения местонахождения контактов ECM.

Номера контактов (обозначения) Цвет проводки Назначение контактов Условие Заданные условия
A50-1 (BATT) - B31-16 (E1) P - BR Аккумуляторная батарея (для измерения напряжения аккумуляторной батареи и для памяти ECM) Всегда 11-14 В
A50-2 (+B) - B31-16 (E1) B - BR Источник питания ECM Зажигание включено 11-14 В
A50-3 (+B2) - B31-16 (E1) B - BR Источник питания ECM Зажигание включено 11-14 В
B31-29 (+BM) - B31-16 (E1) B - BR Источник питания привода дроссельной заслонки Всегда 11-14 В
B31-57 (IGT1) - B31-16 (E1) R - BR

Сигнал катушки зажигания № 1 (для цилиндра № 1)

(сигнал зажигания)

Холостой ход

Формирование импульсов

(см. осциллограмму 1)

B31-56 (IGT2) - B31-16 (E1) B - BR

Сигнал катушки зажигания № 1 (для цилиндра № 2)

(сигнал зажигания)

Холостой ход

Формирование импульсов

(см. осциллограмму 1)

B31-55 (IGT3) - B31-16 (E1) G - BR

Сигнал катушки зажигания № 1 (для цилиндра № 3)

(сигнал зажигания)

Холостой ход

Формирование импульсов

(см. осциллограмму 1)

B31-54 (IGT4) - B31-16 (E1) W - BR

Сигнал катушки зажигания № 1 (для цилиндра № 4)

(сигнал зажигания)

Холостой ход

Формирование импульсов

(см. осциллограмму 1)

B31-109 (VCNE) - B31-16 (E1) B - BR Источник питания датчика положения коленчатого вала Зажигание включено 4,5-5,5 В
B31-78 (NE+) - B31-110 (NE-) R - Y Сигнал датчика положения коленчатого вала Холостой ход при прогретом двигателе

Формирование импульсов

(см. осциллограмму 2)

B31-113 (VCV1) - B31-16 (E1) R - BR Питание для датчика положения распредвала (впускных клапанов) Зажигание включено 4,5-5,5 В
B31-111 (VCE1) - B31-16 (E1) W - BR Питание для датчика положения распредвала (выпускных клапанов) Зажигание включено 4,5-5,5 В
B31-82 (VV1+) - B31-114 (VV1-) B - W Сигнал датчика положения распредвала (впускных клапанов) Холостой ход при прогретом двигателе

Формирование импульсов

(см. осциллограмму 3)

B31-80 (EV1+) - B31-112 (EV1-) P-B Сигнал датчика положения распредвала (выпускных клапанов) Холостой ход при прогретом двигателе

Формирование импульсов

(см. осциллограмму 3)

B31-20 (#10) - B31-51 (E01) B - W-B Сигнал топливной форсунки (цилиндра № 1) Зажигание включено 11-14 В
Холостой ход

Формирование импульсов

(см. осциллограмму 4)

B31-17 (#20) - B31-51 (E01) Y - W-B Сигнал топливной форсунки (цилиндра № 2) Зажигание включено 11-14 В
Холостой ход

Формирование импульсов

(см. осциллограмму 4)

B31-18 (#30) - B31-51 (E01) G - W-B Сигнал топливной форсунки (цилиндра № 3) Зажигание включено 11-14 В
Холостой ход

Формирование импульсов

(см. осциллограмму 4)

B31-19 (#40) - B31-51 (E01) W - W-B Сигнал топливной форсунки (цилиндра № 4) Зажигание включено 11-14 В
Холостой ход

Формирование импульсов

(см. осциллограмму 4)

B31-23 (HA1A) - B31-52 (E04) R - W-B Сигнал управления подогревателем датчика состава топливовоздушной смеси (датчика 1) Зажигание включено 11-14 В
Холостой ход

Формирование импульсов

(см. осциллограмму 5)

B31-133 (A1A+) - B31-16 (E1) B - BR Сигнал датчика состава топливовоздушной смеси (датчика 1) Зажигание включено

3,3 В*1

B31-134 (A1A-) - B31-16 (E1) W - BR Сигнал датчика состава топливовоздушной смеси (датчика 1) Зажигание включено

2,9 В*1

B31-22 (HT1B) - B31-52 (E04) L - W-B Сигнал управления подогревателем подогреваемого кислородного датчика (датчика 2) Зажигание включено 11-14 В
Холостой ход Менее 3,0 В
B31-103 (OX1B) - B31-135 (EX1B) B-Y Сигнал подогреваемого кислородного датчика (датчик 2) Частота вращения коленчатого вала двигателя в течение 2 минут после прогрева двигателя поддерживается равной 2500 об/мин

Формирование импульсов

(см. осциллограмму 6)

B31-123 (KNK1) - B31-124 (EKNK) W - B Сигнал датчика детонации Частота вращения коленчатого вала двигателя после прогрева двигателя поддерживается равной 4000 об/мин

Формирование импульсов

(см. осциллограмму 7)

A50-44 (SPD) - B31-16 (E1) V - BR Сигнал скорости автомобиля от щитка приборов в сборе Во время движения при скорости 20 км/час (12 миль в час)

Формирование импульсов

(см. осциллограмму 8)

B31-93 (THW) - B31-94 (ETHW) B - BR Сигнал датчика температуры охлаждающей жидкости Холостой ход, температура охлаждающей жидкости 80°C (176°F) 0,2 - 1,0 В
B31-90 (THA) - B31-122 (ETHA) L-W Сигнал температуры воздуха на впуске Холостой ход, температура воздуха на впуске 20°C (68°F) 0,5 - 3,4 В
B31-91 (VG) - B31-92 (E2G) V - B Сигнал датчика массового расхода воздуха в сборе Холостой ход, рычаг переключения передач в нейтральном положении, выключатель системы кондиционирования в положении OFF (ВЫКЛ) 0,5 - 3,0 В
A50-27 (W) - B31-16 (E1) LG - BR Сигнал работы контрольной лампы неисправности (MIL) Зажигание включено (контрольная лампа MIL загорается) Менее 3,0 В
Холостой ход 11-14 В
A50-22 (STA) - B31-16 (E1) LG - BR Сигнал стартера в сборе Прокручивание коленчатого вала стартером 6 В или более
B31-63 (NSW) - B31-16 (E1) W - BR Сигнал пускового переключателя муфты сцепления Зажигание включено, педаль сцепления полностью нажата Менее 1,5 В
Зажигание включено, педаль сцепления полностью отпущена 11-14 В
B31-84 (VTA1) - B31-116 (ETA) LG - L Сигнал датчика положения дроссельной заслонки (для управления двигателем) Замок зажигания в положении ON (ВКЛ), педаль акселератора полностью отпущена 0,5 - 1,1 В
Замок зажигания в положении ON (ВКЛ), педаль акселератора нажата до упора 3,2 - 4,8 В
B31-83 (VTA2) - B31-116 (ETA) R - L Сигнал датчика положения дроссельной заслонки (для обнаружения неисправности датчика) Замок зажигания в положении ON (ВКЛ), педаль акселератора полностью отпущена 2,1 - 3,1 В
Замок зажигания в положении ON (ВКЛ), педаль акселератора нажата до упора 4,6 - 5,0 В
B31-115 (VCTA) - B31-116 (ETA) Y - L Источник питания датчика положения дроссельной заслонки (заданное напряжение) Зажигание включено 4,5-5,5 В
A50-53 (VCPA) - A50-52 (EPA) B-Y Источник питания датчика положения педали акселератора (для VPA) Зажигание включено 4,5-5,5 В
A50-51 (VPA) - A50-52 (EPA) W - Y Сигнал датчика положения педали акселератора (для управления двигателем) Замок зажигания в положении ON (ВКЛ), педаль акселератора полностью отпущена 0,5 - 1,1 В
Замок зажигания в положении ON (ВКЛ), педаль акселератора нажата до упора 2,6 - 4,5 В
A50-54 (VPA2) - A50-55 (EPA2) R - P Сигнал датчика положения педали акселератора Замок зажигания в положении ON (ВКЛ), педаль акселератора полностью отпущена 1,2 - 2,0 В
Замок зажигания в положении ON (ВКЛ), педаль акселератора нажата до упора 3,4 - 4,75 В
A50-56 (VCP2) - A50-55 (EPA2) L - P Источник питания датчика положения педали акселератора (для VPA2) Зажигание включено 4,5-5,5 В
B31-60 (M+) - B31-59 (ME01) P - W-B Сигнал управления приводом дроссельной заслонки (положительный контакт) Холостой ход при прогретом двигателе

Формирование импульсов

(см. осциллограмму 9)

B31-30 (M-) - B31-59 (ME01) V - W-B Сигнал управления приводом дроссельной заслонки (отрицательный контакт) Холостой ход при прогретом двигателе

Формирование импульсов

(см. осциллограмму 10)

A50-9 (STP) - B31-16 (E1)

L*2 - BR

LG*3 - BR

Сигнал выключателя стоп-сигналов в сборе Педаль тормоза нажата 7,5-14 В
Педаль тормоза отпущена Менее 1,5 В
A50-10 (ST1-) - B31-16 (E1) R - BR Сигнал выключателя стоп-сигналов в сборе (противоположный напряжению на контакте STP) Замок зажигания в положении ON (ВКЛ), нажата педаль тормоза Менее 1,5 В
Зажигание включено, педаль тормоза отпущена 7,5-14 В
B31-76 (PRG) - B31-16 (E1) L - BR Сигнал управления электровакуумного клапана продувки Зажигание включено 11-14 В
холостой ход, производится управление продувкой

Формирование импульсов

(см. осциллограмму 11)

A50-21 (FC) - B31-16 (E1) R - BR Сигнал управления топливным насосом Зажигание включено 11-14 В
Холостой ход Менее 1,5 В
A50-31 (TACH) - B31-16 (E1) GR - BR Сигнал частоты вращения коленчатого вала двигателя Холостой ход

Формирование импульсов

(см. осциллограмму 12)

A50-23 (TC) - B31-16 (E1) P - BR Контакт TC разъема DLC3 Зажигание включено 11-14 В
B31-75 (OC1+) - B31-74 (OC1-) B-Y Управляющий сигнал гидравлического клапана изменения фаз распредвала впускных клапанов Холостой ход

Формирование импульсов

(см. осциллограмму 13)

B31-65 (OE1+) - B31-64 (OE1-) G - P Управляющий сигнал гидравлического клапана изменения фаз распредвала выпускных клапанов Холостой ход

Формирование импульсов

(см. осциллограмму 14)

A50-13 (CANH) - B31-16 (E1) B - BR Линия передачи данных CAN Зажигание включено

Формирование импульсов

(см. осциллограмму 15)

A50-12 (CANP)*4 - B31-16 (E1) B - BR Линия передачи данных CAN Зажигание включено

Формирование импульсов

(см. осциллограмму 15)

A50-26 (CANL) - B31-16 (E1) W - BR Линия передачи данных CAN Зажигание включено

Формирование импульсов

(см. осциллограмму 16)

A50-25 (CANN)*4 - B31-16 (E1) SB - BR Линия передачи данных CAN Зажигание включено

Формирование импульсов

(см. осциллограмму 16)

B31-79 (R) - B31-16 (E1) L - BR Сигнал выключателя света заднего хода Выключатель света заднего хода во включенном состоянии 11-14 В
B31-100 (ALT)*5 - B31-16 (E1) L - BR Генератор в сборе Зажигание включено 11-14 В
A50-37 (IGSW) - B31-16 (E1) B - BR Сигнал замка зажигания Зажигание включено 11-14 В
A50-46 (MREL) - B31-16 (E1) L - BR Сигнал управления реле EFI-MAIN Зажигание включено 11-14 В
A50-17 (ELS2) - B31-16 (E1) L - BR Сигнал электрической нагрузки Обогревателя заднего стекла включен 11-14 В
Обогревателя заднего стекла выключен Менее 1,5 В
B31-28 (EGR1) - B31-16 (E1) L - BR Сигнал работы клапана РОГ Клапан РОГ работает

Формирование импульсов

(см. осциллограмму 17)

B31-27 (EGR2) - B31-16 (E1) G - BR Сигнал работы клапана РОГ Клапан РОГ работает

Формирование импульсов

(см. осциллограмму 18)

B31-26 (EGR3) - B31-16 (E1) W - BR Сигнал работы клапана РОГ Клапан РОГ работает

Формирование импульсов

(см. осциллограмму 17)

B31-25 (EGR4) - B31-16 (E1) R - BR Сигнал работы клапана РОГ Клапан РОГ работает

Формирование импульсов

(см. осциллограмму 18)

A50-45 (RFC) - B31-16 (E1) R - BR Сигнал управления вентилятором системы охлаждения Зажигание включено, кондиционер включен (максимальное охлаждение)

Формирование импульсов

(см. осциллограмму 19)

B31-118 (VCPM) - B31-119 (EPIM) R - Y Источник питания датчика абсолютного давления в коллекторе Зажигание включено 4,75-5,25 В
B31-87 (PIM) - B31-119 (EPIM) V - Y Сигнал датчика абсолютного давления в коллекторе Зажигание включено 3,0 - 5,0 В
A50-30 (NEO) - B31-16 (E1) L - BR Сигнал датчика положения коленчатого вала Холостой ход при прогретом двигателе

Формирование импульсов

(см. осциллограмму 20)

A50-50 (EC) - масса BR- - Цепь заземления (массы) блока ECM Всегда Менее 1 Ом
B31-51 (E01) - масса W-B - - Цепь заземления (массы) блока ECM Всегда Менее 1 Ом
B31-21 (E02) - масса W-B - - Цепь заземления (массы) блока ECM Всегда Менее 1 Ом
B31-59 (ME01) - масса W-B - - Цепь заземления (массы) блока ECM Всегда Менее 1 Ом
B31-58 (GE01) - масса BR- - Цепь экранированного заземления (массы) привода дроссельной заслонки Всегда Менее 1 Ом


  1. ОСЦИЛЛОГРАММА 1

    A01TCSOE02
    *a 5 В/дел.
    *b 20 мс/ дел.
    Сигнал катушки зажигания № 1 (сигнал IGT)
    Название контакта ECM Между IGT (1-4) и E1
    Рабочий диапазон диагностического прибора 5 В/дел., 20 мс/ дел.
    Условие Холостой ход

    Tech Tips

    По мере возрастания частоты вращения коленчатого вала двигателя период сигнала уменьшается.

  2. ОСЦИЛЛОГРАММА 2

    A01TCTNE04
    *a 2 В/дел.
    *b 20 мс/ дел.
    Сигнал датчика положения коленчатого вала
    Название контакта ECM Между NE+ и NE-
    Рабочий диапазон диагностического прибора 2 В / дел., 20 мс/ дел.
    Условие Холостые обороты при прогретом двигателе

    Tech Tips

    По мере возрастания частоты вращения коленчатого вала двигателя период сигнала уменьшается.

  3. ОСЦИЛЛОГРАММА 3

    A01TBXZE18
    *a 5 В/дел.
    *b 20 мс/ дел.
    Сигнал датчик положения распредвала (для впускных и выпускных клапанов)
    Название контакта ECM

    CH1: Между VV1+ и VV1-

    CH2: Между EV1+ и EV1-

    Рабочий диапазон диагностического прибора 5 В/дел., 20 мс/ дел.
    Условие Холостые обороты при прогретом двигателе

    Tech Tips

    По мере возрастания частоты вращения коленчатого вала двигателя период сигнала уменьшается.

  4. ОСЦИЛЛОГРАММА 4

    A01T96RE01
    *1 20 В/дел.
    *2 20 мс/ дел.
    Сигнал топливной форсунки в сборе
    Название контакта ECM Между #10 (до #40) и E01
    Рабочий диапазон диагностического прибора 20 В/дел., 20 мс/ дел.
    Условие Холостой ход

    Tech Tips

    По мере возрастания частоты вращения коленчатого вала двигателя период сигнала уменьшается.

  5. ОСЦИЛЛОГРАММА 5

    A01T8LHE04
    *a 5 В/дел.
    *b 10 мс/ дел.
    Управляющий сигнал подогревателя датчика состава топливовоздушной смеси (датчик 1)
    Название контакта ECM Между HA1A и E04
    Рабочий диапазон диагностического прибора 5 В/дел., 10 мс/ дел.
    Условие Холостой ход
  6. ОСЦИЛЛОГРАММА 6

    A01T91HE01
    *1 0,2 В/дел.
    *2 200 мс/ дел.
    Сигнал подогреваемого кислородного датчика (датчик 2)
    Название контакта ECM Между OX1В и EX1В
    Рабочий диапазон диагностического прибора 0,2 В/дел., 200 мс/ дел.
    Условие Частота вращения коленчатого вала двигателя в течение 2 минут после прогрева двигателя поддерживается равной 2500 об/мин

    Tech Tips

    В режиме Data List для параметра O2S B1S2 отображаются показания подогреваемого кислородного датчика на входе ECM.

  7. ОСЦИЛЛОГРАММА 7

    A01TBB4E01
    *a 1 В/дел.
    *b 1 мс/ дел.
    Сигнал датчика детонации
    Название контакта ECM Между KNK1 и EKNK
    Рабочий диапазон диагностического прибора 1 В/дел., 1 мс/ дел.
    Условие Частота вращения коленчатого вала двигателя после прогрева двигателя поддерживается равной 4000 об/мин

    Tech Tips


    • По мере возрастания частоты вращения коленчатого вала двигателя период сигнала уменьшается.

    • Форма и амплитуда сигналов могут немного различаться в зависимости от состояния автомобиля.

  8. ОСЦИЛЛОГРАММА 8

    A01TDDIE01
    *a 5 В/дел.
    *b 20 мс/ дел.
    Сигнал скорости автомобиля
    Название контакта ECM Между SPD и E1
    Рабочий диапазон диагностического прибора 5 В/дел., 20 мс/ дел.
    Условие Во время движения при скорости 20 км/час (12 миль в час)

    Tech Tips

    По мере возрастания скорости автомобиля период сигнала уменьшается.

  9. ОСЦИЛЛОГРАММА 9

    A01TDP2E20
    *a 5 В/дел.
    *b 1 мс/ дел.
    Сигнал положительного контакта привода дроссельной заслонки
    Название контакта ECM Между M+ и ME01
    Рабочий диапазон диагностического прибора 5 В/дел., 1 мс/ дел.
    Условие Холостые обороты при прогретом двигателе

    Tech Tips

    Продолжительность включения изменяется в зависимости от работы привода дроссельной заслонки.

  10. ОСЦИЛЛОГРАММА 10

    A01TCKRE22
    *a 5 В/дел.
    *b 1 мс/ дел.
    Сигнал отрицательного контакта привода дроссельной заслонки
    Название контакта ECM Между M- и ME01
    Рабочий диапазон диагностического прибора 5 В/дел., 1 мс/ дел.
    Условие Холостые обороты при прогретом двигателе

    Tech Tips

    Продолжительность включения изменяется в зависимости от работы привода дроссельной заслонки.

  11. ОСЦИЛЛОГРАММА 11

    A01T96XE05
    *1 10 В/дел.
    *2 20 мс/ дел.
    Сигнал управления электровакуумного клапана продувки
    Название контакта ECM Между PRG и E1
    Рабочий диапазон диагностического прибора 10 В/дел., 20 мс/ дел.
    Условие холостой ход, производится управление продувкой

    Tech Tips

    Если форма сигнала не соответствует приведенной на рисунке, проверьте ее еще раз через 10 или более минут работы двигателя на холостом ходу.

  12. ОСЦИЛЛОГРАММА 12

    A01TCZ8E01
    *a 5 В/дел.
    *b 10 мс/ дел.
    Сигнал частоты вращения коленчатого вала двигателя
    Название контакта ECM Между TACH и E1
    Рабочий диапазон диагностического прибора 5 В/дел., 10 мс/ дел.
    Условие Холостой ход

    Tech Tips

    По мере возрастания частоты вращения коленчатого вала двигателя период сигнала уменьшается.

  13. ОСЦИЛЛОГРАММА 13

    A01T8X9E01
    *a 5 В/дел.
    *b 1 мс/ дел.
    Управляющий сигнал гидравлического клапана изменения фаз в сборе (для распредвала впускных клапанов)
    Название контакта ECM Между OC1+ и OC1-
    Рабочий диапазон диагностического прибора 5 В/дел., 1 мс/ дел.
    Условие Холостой ход
  14. ОСЦИЛЛОГРАММА 14

    A01T8X9E02
    *a 5 В/дел.
    *b 1 мс/ дел.
    Управляющий сигнал гидравлического клапана изменения фаз в сборе (для распредвала выпускных клапанов)
    Название контакта ECM Между OE1+ и OE1-
    Рабочий диапазон диагностического прибора 5 В/дел., 1 мс/ дел.
    Условие Холостой ход
  15. ОСЦИЛЛОГРАММА 15

    A01T9A4E01
    *a 1 В/дел.
    *b 10 мкс/дел.
    Сигнал передачи данных CAN (для справки)
    Название контакта ECM Между CANH и E1, или CANP и E1
    Рабочий диапазон диагностического прибора 1 В/дел., 10 мкс/дел.
    Условие Зажигание включено

    Tech Tips

    Сигнал изменяется в зависимости от сигнала передачи данных CAN.

  16. ОСЦИЛЛОГРАММА 16

    A01TBSDE01
    *a 1 В/дел.
    *b 10 мкс/дел.
    Сигнал передачи данных CAN (для справки)
    Название контакта ECM Между CANL и E1, или CANN и E1
    Рабочий диапазон диагностического прибора 1 В/дел., 10 мкс/дел.
    Условие Зажигание включено

    Tech Tips

    Сигнал изменяется в зависимости от сигнала передачи данных CAN.

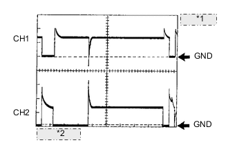
  17. ОСЦИЛЛОГРАММА 17

    A01TCVCE02
    *1 10 В/дел.
    *2 20 мс/ дел.
    Сигнал работы клапана РОГ в сборе
    Название контакта ECM

    CH1: между EGR1 и E1

    CH2: между EGR3 и E1

    Рабочий диапазон диагностического прибора 10 В/дел., 20 мс/ дел.
    Условие Клапан РОГ работает
  18. ОСЦИЛЛОГРАММА 18

    A01TC6FE02
    *1 10 В/дел.
    *2 20 мс/ дел.
    Сигнал работы клапана РОГ в сборе
    Название контакта ECM

    CH1: между EGR2 и E1

    CH2: между EGR4 и E1

    Рабочий диапазон диагностического прибора 10 В/дел., 20 мс/ дел.
    Условие Клапан РОГ работает
  19. ОСЦИЛЛОГРАММА 19

    A01TAOHE02
    *a 1 В/дел.
    *b 2 мс/ дел.
    Сигнал управления вентилятором системы охлаждения
    Название контакта ECM Между RFC и E1
    Рабочий диапазон диагностического прибора 1 В/дел., 2 мс/ дел.
    Условие Зажигание включено, кондиционер включен (максимальное охлаждение)

    Tech Tips

    Продолжительность включения изменяется в зависимости от температуры охлаждающей жидкости двигателя.

  20. ОСЦИЛЛОГРАММА 20

    A01TCBYE02
    *a 1 В/дел.
    *b 2 мс/ дел.
    Сигнал датчика положения коленчатого вала
    Название контакта ECM Между NEO и E1
    Рабочий диапазон диагностического прибора 1 В/дел., 2 мс/ дел.
    Условие Холостые обороты при прогретом двигателе

    Tech Tips

    По мере возрастания частоты вращения коленчатого вала двигателя период сигнала уменьшается.